Магнитная система магнето. Образование переменного магнитного поля в сердечнике
Электрическая схема магнето изображена на фиг. 87.
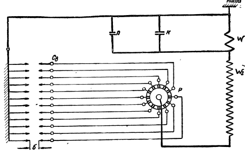
Магнитная система (фиг. 88) состоит из ротора Р, полюсных башмаков Б и сердечника С. Она создает переменное поле в сердечнике С.
Ротор состоит из магнита 38 (см. фиг. 84), выполненного в виде полого цилиндра, к которому прикреплены полюсные наконечники, собирающие магнитные силовые линии северного и южного полюсов. Ротор приводится во вращение от двигателя системой зубчатых колес. При вращении ротора полюсные наконечники попеременно сближаются с полюсными башмаками. Когда ротор находится в положении I (фиг. 89), полюсные наконечники W, расположены под полюсными башмаками. Магнитные силовые линии, направленные вне магнита всегда от северного полюса к южному, замыкаются через полюсные башмаки и сердечник.

Фиг. 87. Электрическая схема магнето

Фиг. 88. Схема магнитной системы магнето
В этом положении через сердечник будет проходить наибольшее число магнитных силовых линий — магнитный поток в сердечнике обладает наибольшей плотностью. При вращении ротора по часовой стрелке полюсные наконечники удаляются от полюсных башмаков, через сердечник проходит меньшее число магнитных силовых линий, и в таком случае плотность магнитного потока, проходящего через сердечник, уменьшается.
Когда ротор станет в положение 2, магнитные силовые линии замыкаются через концы полюсных башмаков, минуя сердечник. Магнитный поток в сердечнике в этом случае равен нулю.
В положении 3 под полюсными башмаками расположатся полюсные наконечники S2 N1. Через сердечник снова будет проходить максимальное число магнитных силовых линий, но в обратном направлении. При дальнейшем вращении ротора магнитный поток в сердечнике снова будет уменьшаться и в положении 4 будет равен нулю. Дальнейшее изменение магнитного потока, в зависимости от вращения ротора, будет происходить в том же порядке. За один оборот ротора магнитный поток меняет величину и направление, возрастая от нуля до максимума и снова падая до нуля, как показывает кривая изменения магнитного потока Ф1.

Фиг. 89. Изменение магнитного потока в сердечнике трансформатора магнето
Если же учесть явление гистерезиса (запаздывания), то магнитный поток в сердечнике будет равен нулю не в положениях ротора 2 й 4, а несколько позже, и кривая примет вид, изображенный на фиг. 89 (кривая Ф2).
Инструкция по эксплуатации магнето. Магнето не имеет наружных масленок и в дополнительной смазке в процессе работы не нуждается. Кулачок прерывателя смазывать нужно не ранее чем через 100 час. работы магнето. Расстояние между контактами прерывателя регулировать не ранее чем через 50 час. работы магнето.
После 100 час. работы рекомендуется проверить наличие смазки на гранях кулачка и расстояние между контактами прерывателя.
Обильная смазка кулачка не допускается во избежание замасливания контактов прерывателя. Попадание масла на контакты приводит к перебоям в работе магнето.
В случаях нарушения нормальной работы магнето из-за сильного замасливания контактов необходимо удалить масло, промывая контакты и рычажок прерывателя спиртом, следя за тем, чтобы между контактами не оставалось волокон (волосков) тряпки.
Наличие смазки на кулачке прерывателя проверять, прикладывая папиросную бумагу к граням. При наличии смазки бумага промаслится.
Расстояние между контактами надо проверять щупом. Это расстояние должно быть в пределах 0,25—0,35 мм. В случае когда необходимо подрегулировать расстояние между контактами, ослабить два винта крепления стойки прерывателя (головки этих винтов закрашены) и, поворачивая отверткой эксцентрик, получить нужное расстояние между контактами. После этого затянуть и законтрить замковыми шайбами оба винта стойки прерывателя с неподвижным контактом.
Вскрывать магнето при ненормальной работе зажигания можно только после тщательной проверки работы свечей и проводников, причем к работе по проверке допускаются лишь работники соответствующей квалификации.
Перед тем как закрывать магнето на моторе, необходимо тщательно проверить сочленение распределителя и экрана и особое внимание обратить на попадание конца высоковольтного вывода трансформатора в гнездо распределителя, а также на наличие уголька в распределителе.
Предостережение. Для магнето БСМ-12С применяется уголек большего диаметра (6 мм), чем для других типов магнето БСМ.
Сведения об авторах и источниках:
Авторы: Шемякин А. Н., Прудыус А. С. и др.
Источник: Публикации представляет собой компиляцию из открытых источников, описывающих принципы работы ранних систем беспроводной связи (DECT, PACS, PHS). Устройство, монтаж и эксплуатация контактной сети и высоковольтных линий электропередачи
Публикации предназначены для подготовки и повышения квалификации специалистов, обслуживающих электроснабжение железных дорог, студентов и начинающих специалистов в области телекоммуникаций, радиотехники и электроники.
Дата добавления: 2025-09-30; просмотров: 238;











